<< 返回案例列表 案例客户是我国某省的地方性股份制商业银行,其生产环境中运行着超过100套数据库,涵盖 Oracle、MySQL、MongoDB、DM、OceanBase 等多种类型。这些数据库主要用于支持银行的各项业务运营,包括核心交易、网上银行、移动银行、数据分析、办公系统等。近年来,随着业务的快速发展,案例客户的IT系统也面临着越来越大的挑战,在数据库运维管理方面主要存在以下几方面挑战:
为了应对上述挑战,案例客户引入云和恩墨 zCloud 数据库云管平台,以智能化工具提升团队整体的运维效能。zCloud 通过提供多种数据库统一全面的巡检、监控、告警、分析等功能,大幅降低运维人员的工作压力,持续提升前置化运维能力,帮助该客户科技部实现了数据库运维管理的全面升级,为银行的IT系统安全稳定运行提供了有力保障。

以往,由于缺乏有效的巡检工具,案例客户需要依靠人工巡检方式来维护数据库。这种方式不仅无法做到全面的健康检查,而且只能重点关注核心数据库,导致问题和故障的发现往往是事后的,只能“亡羊补牢”,无法做到“防患于未然”。
案例客户原先使用的某监控工具在数据库性能监控方面存在明显不足,无法及时发现和预警潜在故障。zCloud 上线后,显著提升了数据库性能监控的全面性和灵敏度,能够有效触发原监控工具无法察觉的告警,帮助客户及时发现并解决数据库性能问题,确保数据库平稳运行。
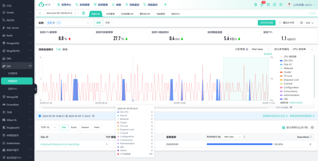
案例客户原先主要通过脚本实时查询和AWR报告回溯来分析数据库性能,不仅效率低下而且难以快速定位问题。zCloud 提供便捷的性能分析功能,只需简单框选时间段,即可轻松获取TOP SQL和等待事件,并支持深入分析SQL代码。此外,事务锁和会话阻塞分析功能能够清晰呈现阻塞关系和源头,大幅提升问题分析和解决效率。如今,案例客户已经很少再依赖AWR报告进行性能分析了。
云和恩墨 zCloud 凭借其强大的功能,助力案例客户有效解决了数据库运维难题,提升了数据库管理效率,为其数字化转型升级奠定了坚实基础。展望未来,zCloud 将继续与该客户深化合作,携手攻克数据库运维管理的更多挑战。我们坚信,通过双方的共同努力,案例客户的数据库运维管理将更加高效、智能,从而为其业务发展提供更强有力的支撑。
打造国产数据库高效运维体系,zCloud 助某省商业银行一扫数据库运维难题
2024年5月30日
495
-
数据库人工巡检模式效率低,日常中无法做全量、全面的数据库健康检查。专业DBA只能重点关注核心库,致使问题和故障的发现通常是事后型,无法实现全面的事前预防。 -
国产数据库建设步伐加快,但国产数据库的维护经验不足和生态不健全给客户带来困扰。专业DBA需要深入学习多种国产数据库的运维能力,同时还要兼顾好日常性的基础运维工作。 -
原有的监控告警工具属于通用型的监控软件,仅支持到数据库服务器负载和进程是否存活的层面,无法全面深入地掌握数据库真实运行情况。专业DBA进行问题排查的工作量大,加之工具的不完善,使得性能分析只能依靠脚本实时查询和AWR报告回溯,效率低下。

01
多元数据库统一管理,助力国产数据库建设平滑推进
案例客户的生产环境中运行着超过100套数据库,涵盖 Oracle、MySQL、MongoDB、DM、OceanBase 等多种类型。zCloud 的多元数据库统一管理能力,有效解决了不同类型数据库运维的难题。针对客户的多套核心系统已迁移至 DM 数据库的情况,zCloud 还为 DM 等国产数据库提供了全面的监控、告警、巡检、性能分析等功能,解决了国产数据库维护经验不足和生态不健全等问题,助力客户在继续推进国产数据库应用落地的进程中降本增效。
02
巡检模式平台化,助力故障事前预防

-
实现巡检自动化,助力故障事前预防:zCloud 预置了丰富的多维度巡检项,并支持定时巡检功能。案例客户的DBA现在只需每天上班时花费10-20分钟,即可快速概览所有数据库的健康状况,并对健康分值出现波动的数据库进行及时分析处理,有效实现故障的提前预防。 -
提供最佳实践建议,助力发现并解决潜在隐患:zCloud 的一大优势在于内化了丰富的一线运维经验,根据这些经验形成的知识库可以预置数据库、内核参数等最佳实践检查,并提供准确有效的优化建议,从而帮助客户深度发现并及时解决数据库潜在隐患。 -
全生命周期巡检,助力运维体系完善:得益于 zCloud 的数据库全生命周期闭环巡检能力,案例客户成功实现了从人工巡检模式向巡检平台化管理模式的转变。在事前发现、事中解决、事后复查三个环节,案例客户的数据库运维体系得以完善,数据库的安全性和稳定性得到显著提升。 -
巡检报告每日存档,方便季度/年终总结:zCloud 的每日巡检报告会自动存档,方便DBA随时查阅,更可辅助用于季度/年终总结,为一线运维人员带来了实实在在的便利价值。
03
告警更全面和灵敏,确保问题及时发现

04
性能分析更方便,高效定位问题根因
